Information Security Tool: Chameleon

Reading Time: 4 Minutes
Information Security Tool: Chameleon
Chameleon by qeeqbox, are customizable honeypots for monitoring network traffic, bots activities and username/password credentials. (DNS, HTTP Proxy, HTTP, HTTPS, SSH, POP3, IMAP, STMP, RDP, VNC, SMB, SOCKS5, Redis, TELNET and Postgres and MySQL)
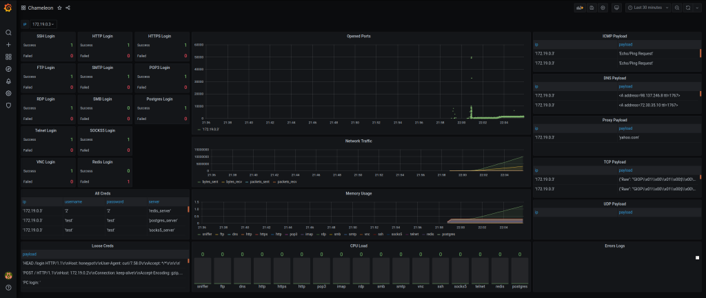
Grafana Interface
NMAP Scan

Credentials Monitoring

General Features
⦿ Modular approach (honeypots run as scripts or imported as objects)
⦿ Most honeypots serve as servers (Only a few that emulate the application layer protocols)
⦿ Settings servers with username, password and banner (Default username and password are test)
⦿ ICMP, DNS TCP and UDP payloads are parsed and check against common patterns
⦿ Visualized Grafana interfaces for monitoring the results (Filter by IP – default is all)
⦿ Unstructured and structured logs are parsed and inserted into Postgres
⦿ All honeypots contain clients for testing the servers
⦿ All ports are opened and monitored by default
⦿ Easy automation and can be deployed on AWS ec2
⦿ & More features to Explore
Install and run
On ubuntu 18 or 19 System (Auto-configure)
git clone https://github.com/qeeqbox/chameleon.git
cd chameleon
chmod +x ./run.sh
./run.sh auto_configure
The Grafana interface http://localhost:3000 will open automatically after finishing the initialization process (username is changeme457f6460cb287 and password is changemed23b8cc6a20e0). If you don’t see Chameleon dashboard, click on the search icon in the left bar and add it.
Wait for a few seconds until honeypot shows the IP address
...
honeypot_1 | Your IP: 172.19.0.3
honeypot_1 | Your MAC: 09:45:aa:23:10:03
...
You can interact with the honeypot from your local system
ping 172.19.0.3
or run any network tool against it
nmap 172.19.0.3
On ubuntu 18 or 19 System (Auto-configure test)
git clone https://github.com/qeeqbox/chameleon.git
cd chameleon
chmod +x ./run.sh
./run.sh auto_configure_test
The Grafana interface http://localhost:3000 will open automatically after finishing the initialization process (username is admin and password is admin). If you don’t see Chameleon dashboard, click on the search icon in the left bar and add it.
Or, import your desired non-blocking server as object (SSH Server)
copy ssh_server.py to your folder
# ip= String E.g. 0.0.0.0
# port= Int E.g. 9999
# username= String E.g. Test
# password= String E.g. Test
# mocking= Boolean or String E.g OpenSSH 7.0
# logs= String E.g db, terminal or all
# --------------------------------------------------------------------
# always remember to add process=true to run_server() for non-blocking
from ssh_server import QSSHServer
qsshserver = QSSHServer(port=9999)
qsshserver.run_server(process=True)
qsshserver.test_server(port=9999)
qsshserver.kill_server()
ssh [email protected]
INFO:chameleonlogger:['servers', {'status': 'success', 'username': 'test', 'ip': '127.0.0.1', 'server': 'ssh_server', 'action': 'login', 'password': 'test', 'port': 38696}]
Or, docker stanalone simple
git clone https://github.com/qeeqbox/chameleon.git
cd chameleon
# choose which honeypot http, https, ssh etc and use -p in docker for the ports
docker build -t honeypot ./honeypot/. && docker run -p 9999:9999 -p 9998:9998 -it honeypot --mode normal --servers "ssh:9999 http:9998"
If you don’t see Chameleon dashboard, click on the search icon in the left bar and add it

Raspberry Pi 3B+ (setup zram first to avoid lockups)
Requirements (Servers only)
apt-get update -y && apt-get install -y iptables-persistent tcpdump nmap iputils-ping python python-pip python-psycopg2 lsof psmisc dnsutils
pip install scapy==2.4.4 netifaces==0.10.9 pyftpdlib==1.5.6 sqlalchemy==1.3.23 pyyaml==5.4.1 paramiko==2.7.1 impacket==0.9.22 twisted==20.3.0 psutil==5.8.0 requests==2.25.1 redis==3.5.3 mysql-connector-python==8.0.23 pygments==2.5.2
pip install -U requests[socks]
pip install -Iv rsa==4.0
pip install rdpy==1.3.2
Current Servers/Emulators
⦿ DNS (Server using Twisted)
⦿ HTTP Proxy (Server using Twisted)
⦿ HTTP (Server using Twisted)
⦿ HTTPS (Server using Twisted)
⦿ SSH (Server using socket)
⦿ POP3 (Server using Twisted)
⦿ IMAP (Server using Twisted)
⦿ STMP (Server using smtpd)
⦿ RDP (Server using Twisted)
⦿ SMB (Server using impacket)
⦿ SOCK5 (Server using socketserver)
⦿ TELNET (Server using Twisted)
⦿ VNC (Emulator using Twisted)
⦿ Postgres (Emulator using Twisted)
⦿ Redis (Emulator using Twisted)
⦿ Mysql (Emulator using Twisted)
⦿ Elasticsearch (Coming..)
⦿ Oracle (Coming..)
⦿ ldap (maybe)
Changes
⦿ 2020.V.01.05 added mysql
⦿ 2020.V.01.04 added redis
⦿ 2020.V.01.03 switched ftp servers to twisted
⦿ 2020.V.01.02 switched http and https servers to twisted
⦿ 2020.V.01.02 Fixed changing ip in grafana interface
Roadmap
⦿ Refactoring logging
⦿ Fixing logger
⦿ Code Cleanup
⦿ Switching some servers to twisted
⦿ Adding graceful connection close (error response)
⦿ Implementing the rest of servers
⦿ Adding some detection logic to the sinffer
⦿ Adding a control panel
Resources
Twisted, documentation, Impacket, documentation, Grafana, documentation, Expert, Twisted, robertheaton.
Other Licenses
By using this framework, you are accepting the license terms of all these packages: grafana, tcpdump, nmap, psycopg, dnsutils, scapy, netifaces, pyftpdlib, sqlalchemy, pyyaml, paramiko, impacket, rdpy, psutil, requests, FreeRDP, SMBClient, tigervnc.
Articles
kitploit redteaming.net my-infosec-awesome












